在數字化浪潮席卷全球零售業的今天,如何精準觸達顧客需求、優化運營效率、提升門店業績,成為實體商業破局的關鍵。

系統部署
以杰和科技安卓媒體播放器作為核心硬件,搭配攝像頭、服務器等其他組件,通過杰和科技GAM-AI視覺識別管理系統,進行會員管理、智能推薦、客流分析等功能,操作人員可在后臺端操作界面對不同門店的設備進行遠程控制,動態調整屏幕營銷內容。
/功能一:精準推送/
在GAM-AI系統后臺,我們可以根據需求設置多種篩選條件,如VIP會員身份、年齡段、性別等,以便系統能夠在攝像頭識別到不同類型的人群時,智能推送相應的定制化廣告。
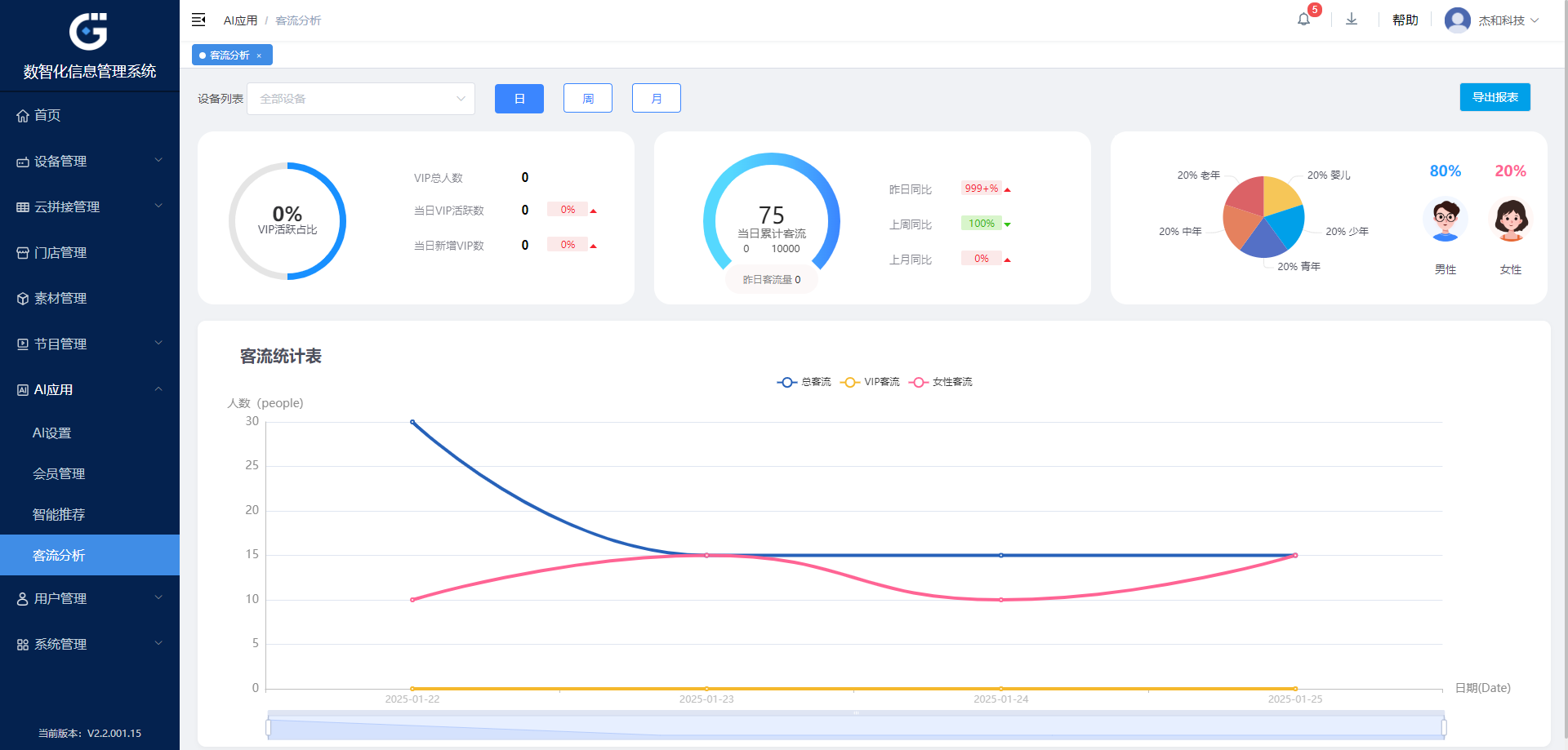
/ 功能二:客流統計 /
為了精確分析顧客數據,我們的GAM-AI系統能夠在特定時段內,自動統計不同人群的數量、性別、年齡段以及他們在特定區域的滯留時間等關鍵信息。
/ 功能三:客戶群分析 /
在營業時間結束后,GAM-AI系統會分析當天的客流數據、顧客轉化率和銷售情況,并對以上數據并進行整合分析,進而幫助運營管理人員提升商店的投資回報率和運營管理指標,提升廣告效果。

適用媒體播放器型號
以上場景的實現需要搭配強大的硬件,杰和科技多年來深耕嵌入式硬件產品市場,不斷為行業提供定位準確、品質出眾的媒體播放器產品。

杰和科技媒體播放器DN74、DM5、DM6,搭配GAM-AI視覺識別管理系統,為企業提供了高效、穩定的展示解決方案,讓信息傳遞更加智能、精準,助力企業輕松應對各類營銷挑戰,實現品牌價值最大化。